基于 Nonebot2 开发,实现多平台适配和多Bot管理的,非常可爱的绪山真寻Bot
Go to file
2025-04-05 21:50:21 +08:00
.github Feature/pyright check (#1845) 2025-03-25 00:23:34 +08:00
.vscode 🐛 修复获取群组时会修改群组插件关闭状态 (#1869) 2025-04-02 17:25:38 +08:00
data 🔥 移除过期原神日历文件 2024-11-22 17:02:14 +08:00
docs_image 🎨 修改md 2024-11-05 15:54:53 +08:00
envs Feature/pyright check (#1845) 2025-03-25 00:23:34 +08:00
scripts 🚨 Add specific ignore items in pyright ignore 2025-01-10 12:19:11 +08:00
tests 🐛 fix(plugin-store): 优先获取commit号在进行插件下载 (#1853) 2025-02-18 15:32:26 +08:00
zhenxun 🩹 修正踢出bot时参数 2025-04-05 21:50:21 +08:00
__version__ 🎉 chore(version): Update version to v0.2.4-2c97eea (#1797) 2025-01-07 09:28:23 +08:00
.dockerignore 分阶段构建Docker镜像,精简生成镜像体积 (#1752) (#1764) 2024-12-13 02:07:29 +08:00
.env first_commit .gitignore 2021-05-20 18:37:51 +08:00
.env.dev 🔧 Update SESSION_EXPIRE_TIMEOUT configuration 2025-01-10 12:19:11 +08:00
.gitignore 资源下载分离 (#1814) 2025-01-06 11:32:56 +08:00
.markdownlint.yaml 重构webui适配 (#1801) 2024-12-25 12:03:49 +08:00
.pre-commit-config.yaml chore/cleanup-dependencies (#1763) 2024-12-13 15:00:56 +08:00
bot.py 🚨 Add specific ignore items in pyright ignore 2025-01-10 12:19:11 +08:00
CODE_OF_CONDUCT.md Document/add conduct and contributing (#1736) 2024-11-22 08:33:46 +08:00
CONTRIBUTING.md Document/add conduct and contributing (#1736) 2024-11-22 08:33:46 +08:00
Dockerfile 分阶段构建Docker镜像,精简生成镜像体积 (#1752) (#1764) 2024-12-13 02:07:29 +08:00
LICENSE Create LICENSE 2021-10-23 15:09:11 +08:00
logo.png UPDATE README.md 2022-08-22 20:47:32 +08:00
poetry.lock ⬆️ Update poetry.lock 2025-04-04 20:41:17 +08:00
pyproject.toml 添加自动同意群组请求 (#1848) 2025-02-12 23:32:46 +08:00
README.md 提供qq协议端判断方法,广播添加to_me规则以及延迟 (#1858) 2025-02-24 09:33:06 +08:00
requirements.txt ⬆️ Update poetry.lock 2025-04-04 20:41:17 +08:00

zhenxun_bot

tencent-qq tencent-qq

绪山真寻 Bot

“真寻是椛椛的好朋友!”

🎉 喜欢真寻,于是真寻就来了!🎉

本项目符合 OneBot 标准,可基于以下项目与机器人框架/平台进行交互

项目地址 平台 核心作者 备注
LLOneBot NTQQ linyuchen 可用
Napcat NTQQ NapNeko 可用
Lagrange.Core NTQQ LagrangeDev/Linwenxuan04 可用
starify Star Trend

🤝 帮助页面

点击展开查看图片 zhenxun_help html_help help

📦 这是一份扩展

1. 体验一下?

这是一个免费的,版本为 dev 的 zhenxun你可以通过 napcat拉格朗日 以及 matcha 等直接连接用于体验与测试
(球球了测试君!)

Url: ws://test.zhenxun.org:8080/onebot/v11/ws
AccessToken: PUBLIC_ZHENXUN_TEST

注:你无法获得超级用户权限

2. 额外扩展

“不要害怕,你的背后还有千千万万的 伙伴 啊!”

项目名称 主要用途 仓库作者 备注
插件库 插件 zhenxun-org 原 plugins 文件夹插件
插件索引库 插件 zhenxun-org 扩展插件索引库
一键安装 安装 soloxiaoye2022 第三方
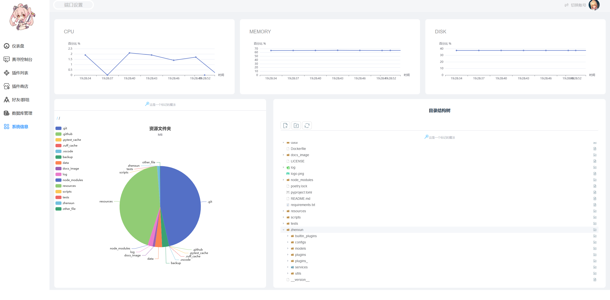
WebUi 管理 hibikier 基于真寻 WebApi 的 webui 实现 预览
安卓 app(WebUi) 安装 YuS1aN 第三方

🥰 来点优点? 可爱难道还不够吗

  • 实现了许多功能,且提供了大量功能管理命令,进行了多平台适配,兼容 nb2 商店插件
  • 拥有完善可用的 webui
  • 通过 Config 配置项将所有插件配置统计保存至 config.yaml利于统一用户修改
  • 方便增删插件,原生 nonebot2 matcher不需要额外修改仅仅通过简单的配置属性就可以生成帮助图片帮助信息
  • 提供了 cd阻塞每日次数等限制仅仅通过简单的属性就可以生成一个限制例如PluginCdBlock
  • 更多详细请通过 传送门 查看文档!

🛠️ 简单部署

# 获取代码
git clone https://github.com/HibiKier/zhenxun_bot.git

# 进入目录
cd zhenxun_bot

# 安装依赖
pip install poetry      # 安装 poetry
poetry install          # 安装依赖

# 开始运行
poetry run python bot.py

📝 简单配置

Tip

config.yaml 需要启动一次 Bot 后生成

1.在 .env.dev 文件中填写你的机器人配置项

2.在 configs/config.yaml 文件中修改你需要修改的插件配置项

数据库地址DB_URL配置说明

DB_URL 是基于 Tortoise ORM 的数据库连接字符串,用于指定项目所使用的数据库。以下是 DB_URL 的组成部分以及示例:

格式为: <数据库类型>://<用户名>:<密码>@<主机>:<端口>/<数据库名>?<参数>

  • 数据库类型:表示数据库类型,例如 postgres、mysql、sqlite 等。
  • 用户名:数据库的用户名,例如 root。
  • 密码:数据库的密码,例如 123456。
  • 主机:数据库的主机地址,例如 127.0.0.1(本地)或远程服务器 IP。
  • 端口数据库的端口号例如PostgreSQL5432, MySQL3306
  • 数据库名:指定要使用的数据库名称,例如 zhenxun。
  • 参数(可选):用于传递额外的配置,例如字符集设置。

📋 功能列表

Note

真寻原 plugins 插件文件夹已迁移至 插件仓库 ,现在本体仅保留核心功能

内置功能

🔧 基础功能

  • 昵称系统(群与群与私聊分开)
  • 签到/我的签到/好感度排行/好感度总排行(影响色图概率和开箱次数,支持配置)
  • 商店/我的金币/购买道具/使用道具/金币排行(完整的商店添加/购买/使用流程)
  • 查看当前群欢迎消息
  • 个人信息查看(群组内权限,聊天频率等)
  • 消息撤回
  • 功能统计可视化
  • 关于
  • 三种样式的帮助菜单

🛠️ 管理员功能

  • 管理员帮助
  • 更新群组成员信息
  • 95%的群功能开关
  • 查看群内被动技能状态
  • 自定义群欢迎消息(是真寻的不是管家的!)
  • ban/unban支持设置 ban 时长)= 群组及用户的黑名单
  • 休息吧/醒来(群组内真寻状态)

🧑‍💼 超级用户功能

  • 超级用户帮助
  • 添加/删除权限(是真寻的管理员权限,不是群管理员)
  • 群组管理,退群指令等
  • 广播
  • 自检(检查系统状态)
  • 所有群组/所有好友
  • 退出指定群
  • 更新好友信息/更新群信息
  • 修改群权限
  • 检查更新
  • 重启
  • 添加/删除/查看群白名单
  • 功能开关(更多设置)
  • 功能状态
  • 执行 SQL
  • 重载配置
  • 清理临时数据
  • 增删群认证
  • 同意/拒绝好友/群聊请求
  • 添加/移除/更新插件/插件商店plugins 库以及扩展库)
  • WebUI API对真寻前端的支持

🛡️ 超级用户的被动技能

  • 邀请入群提醒(别人邀请真寻入群,可配置自动同意)

  • 添加好友提醒(别人添加真寻好友,可配置自动同意)

🤖 被动技能

  • 群早晚安

👻 看不见的技能

  • 功能调用统计
  • 聊天记录统计
  • 检测恶意触发命令(将被最高权限 ban 掉 30 分钟,只有最高权限(9 级)可以进行 unban
  • 自动同意好友/群组请求,加群请求将会提醒管理员,退群提示,加群欢迎等等
  • 群聊时间检测(当群聊最后一人发言时间大于当前 48 小时后将关闭该群所有通知(即被动技能))
  • 群管理员监控,自动为新晋管理员增加权限,为失去群管理员的用户删除权限
  • 群权限系统
  • 定时更新权限
  • 自动配置重载
  • 强制入群保护
  • 自定备份(可配置)
  • 笨蛋检测(当使用功能名称当指令时真寻会跳出来狠狠嘲笑并帮助)

💖 赞助

爱发电

赞助名单

(可以告诉我你的 github 地址,我偷偷换掉 0v|)

Zer 爱发电用户_HTjk shenghuo2 术樱 飞火 shenqi A_Kyuu 疯狂混沌 投冥 茶喵 AemokpaTNR 爱发电用户_wrxn qqw 溫一壺月光下酒 伝木 阿奎 醉梦尘逸 Abc 本喵无敌哒 椎名冬羽 kaito 笑柒 XIAO_Q7 请问一份爱多少钱 咸鱼鱼鱼鱼 Kafka 墨然 爱发电用户_T9e4 笑柒 XIAO_Q7 noahzark 腊条 zeroller 爱发电用户_4jrf 爱发电用户_TBsd 烟寒若雨 ln 爱发电用户_b9S4 爱发电用户_c58s 爱发电用户_eNr9 MangataAkihi 爱发电用户_Bc6j 大魔王 CopilotLaLaLa 嘿小欧 回忆的秋千 十年くん yajiwa 爆金币...

📜 贡献指南

欢迎查看我们的 贡献指南行为守则 以了解如何参与贡献。

需要帮助?

Tip

发起 issue 前,我们希望你能够阅读过或者了解 提问的智慧

  • 善用搜索引擎
  • 查阅 issue 中是否有类似问题,如果没有请按照模板发起 issue

欢迎前往 issue 中提出你遇到的问题,或者加入我们的 用户群技术群与我们联系

🛠️ 进度追踪

Project zhenxun_bot

🌟 特别感谢

首席设计师:酥酥/coldly-ss

🙏 感谢

botuniverse / onebot :超棒的机器人协议
Mrs4s / go-cqhttp cqhttp 的 golang 实现,轻量、原生跨平台.
nonebot / nonebot2 :跨平台 Python 异步机器人框架
Angel-Hair / XUN_Bot :一个基于 NoneBot 和酷 Q 的功能性 QQ 机器人
pcrbot / cappuccilo_plugins hoshino 插件合集
MeetWq /nonebot-plugin-withdraw A simple withdraw plugin for Nonebot2
maxesisn / nonebot_plugin_songpicker2 :适用于 nonebot2 的点歌插件
nonepkg / nonebot-plugin-manager Nonebot Plugin Manager base on import hook
H-K-Y / Genshin_Impact_bot :原神 bot这是一个基于 nonebot 和 HoshinoBot 的原神娱乐及信息查询插件
NothAmor / nonebot2_luxun_says :基于 nonebot2 机器人框架的鲁迅说插件
Kyomotoi / AnimeThesaurus :一个特二刺螈(文爱)的适用于任何 bot 的词库
Ailitonia / omega-miya :基于 nonebot2 的 qq 机器人
KimigaiiWuyi / GenshinUID :一个基于 HoshinoBot/NoneBot2 的原神 UID 查询插件

📊 统计与活跃贡献者

Performance Stats of HibiKier/zhenxun_bot - Last 28 days Active Contributors of HibiKier/zhenxun_bot - Last 28 days

👨‍💻 开发者

感谢以下开发者对 绪山真寻 Bot 作出的贡献:

contributors

📸 WebUI 界面展示

webui00
webui01
webui02
webui03
webui04
webui05
webui06
webui07